Resource Tracking (Proof of Concept)
Developed an ATM Tracking app as a proof of concept to address the challenge of managing ATM cash depletion. The core feature is a Map Dashboard that provides a quick overview of the ATM network. Each ATM is color-coded: red for those with depleted cash and green for those still full. This intuitive visual helps users easily spot which ATMs need immediate attention, saving time and ensuring timely cash replenishment. By simply clicking on any ATM on the map, users can access detailed, real-time information about its status.

In addition to its visual dashboard, the app allows users to track ATM depletion and related metrics through a user-friendly interface. The ability to view the status of all ATMs in a given area at a glance helps streamline cash management operations. This feature is especially useful for teams that need to optimize their ATM maintenance schedules and ensure availability, ensuring that customers have access to cash when they need it.

Detailed View

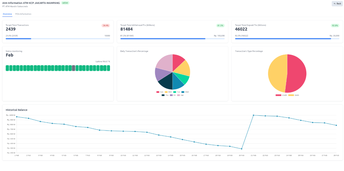
The Detailed View provides more in-depth data for each ATM, offering insights into daily depletion percentages, transaction history, and operational status. This helps users monitor how frequently an ATM is being used and how quickly its cash is depleting. Understanding these patterns is crucial for improving cash management strategies and ensuring ATMs are serviced on time. The detailed information empowers users to make data-driven decisions to enhance ATM operations and service quality.

Additionally, I integrated HERE Maps POI to display points of interest near each ATM, such as restaurants, shopping malls, offices, and banks. This feature offers valuable context, helping users understand the surrounding area and how that might influence ATM usage. Whether users are seeking to optimize cash replenishment routes or assess the ATM’s location for customer convenience, the integration of POI data makes it easier to plan and allocate resources effectively.
